Oracle Exadata Database Machine

Real-Time Insight

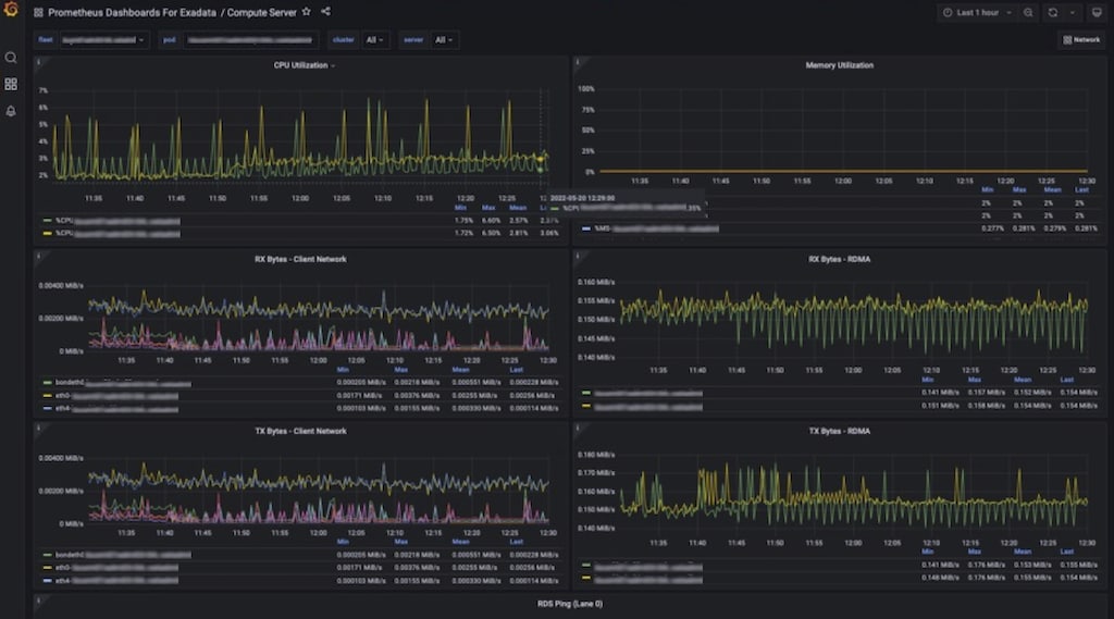
Exadata Real-Time Insight allows machine administrators to stream over 200 unique metrics directly from Exadata Database and Storage Servers at as low as one-second intervals.

Fine-grained metrics can be collected as often as every 1 second. The resulting stream of metrics can be integrated with popular time-series and observability platforms. This deeper level of details enables proactive issue detection and real-time decision making.

  • Comprehensive - 200+ Exadata Software & Hardware Metrics. Collected as often as every 1 second
  • Integrated - with popular time-series and observability platforms. Stream to user-defined endpoints in real time
  • Insightful - Enables proactive issue detection and real-time decision making

More Information

Read up on the latest information for Real-Time Insight here:

Technology In-Depth

Review the latest in-depth articles and get inside information from the Oracle Exadata Product Management team: